What You Don’t See Is Costing You.

Identify Risk. Reduce Loss. Take Control.

Let’s see what you are missing - if you qualify, we’ll run it as a free pilot.

Outcomes That Matter

Turn data into measurable operational and financial results.

≥ 90%

Accountability

30-50%

Reduction in Response Time

72h

Typical Leak Detection

1-3%

Annual NRW Reduction

The Problem

Water Systems Generate Data, but Not Decisions.

Limited Visibility

Large volumes of data exist, but lack clarity for early action.

Delayed Leak Detection

Leaks are often identified after billing cycles, when losses already escalated.

Fragmented Data

Meter, GIS, and operational data remain disconnected across systems.

Hidden Financial Impact

The financial impact of water loss is often unknown until it’s too late.

The Consequences

Small Issues Become Major Failures Without Early Detection and Prioritization.

Escalating Leaks

Small leaks grow into major failures when left undetected.

Rising Water Loss (NRW)

Non-revenue water increases as leaks go undetected.

Reactive Operations

Crews respond to emergencies instead of preventing failures.  

Infrastructure Damage

Prolonged leaks lead to costly asset damage and degradation.

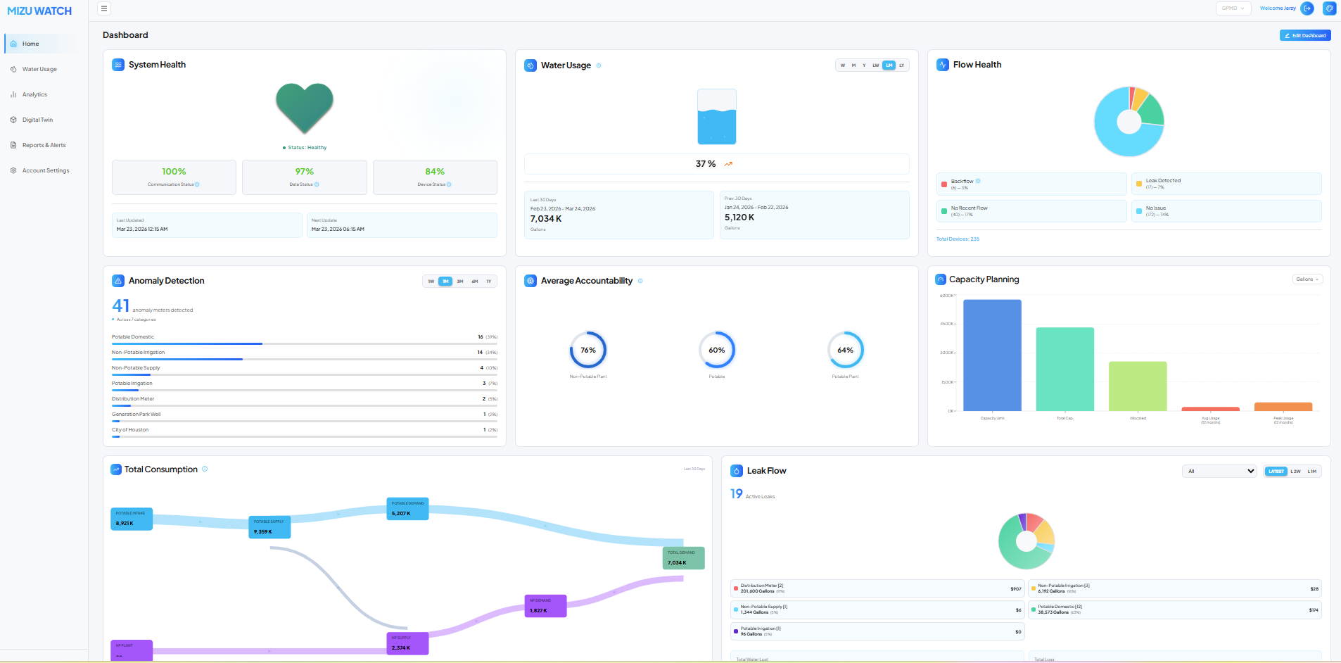
The Solution: MizuWatch 

Turning water telemetry into Clear, prioritized operational decisions. 

Early Anomaly Detection

AI identified leaks and abnormal flow patterns in near real-time, not after the billing cycle.

System Digital Twin

Model production, distribution, and demand as a single, connected system.

Impact Prioritization

Rank issues by financial impact and operational risk to focus where it matters most.

Operational Intelligence

Deliver clear, actionable insights for faster, more informed decisions.

MizuWatch

A single platform that transforms water data into daily, prioritized actions. reducing NRW and streamlining operations.